事業紹介
OUR BUSINESS
ソリューション事業
APT防御統合セキュリティ
・セキュリティの専門家がいない
・分析ができないから対応ができない。分析できても対応方法が分からない
・多様な情報が流通する中で、本当に重要な情報を見つけることは難しい。分析する時間も足りない。
・セキュリティ対策を施したものの、脅威通知が絶え間なく発生する
そんな時は、IMASにお尋ねください
IMASを導入することは、熟練したセキュリティ脅威アナリストを雇用するのと同じ効果が得られます。
IMAS(Intelligent Malware Analysis System)は、「セキュリティ脅威知識検索(CTI Search Service)サービス」として、サイバーセ キュリティ担当者を対象としたセキュリティ脅威情報とこれに特化した対応情報を提供します。
IMASに適用された検索エンジンは、マルウェアと正常なサンプルから学習するディープランニングを土台にした推論エンジンベースとなっています。
また既知・未知のマルウェアかどうかを約99%の確立で判定することができます。
そして基地のマルウェアとの類似性を比較し、特定のマルウェアの亜種であるかを推定することができます。
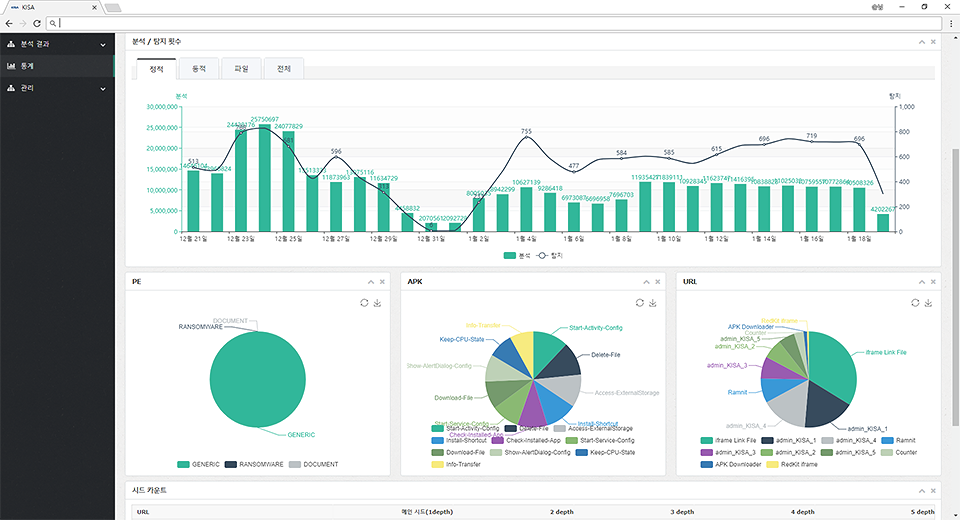
3.統計の活用/動向レポート
1システム上の各種指標は、統計を通じて、セキュリティの動向を把握することができます。
-ex)プラットフォーム別の類型情報/検出パターン動向/時間帯別の検出など
